[베링거 WING] WING Copilot 앱 기능 설명
베링거 WING(윙 화이트), WING BK(윙 블랙), WING COMPACT(윙 컴팩트), WING RACK(윙 랙) 등 윙 시리즈 믹서를 원격 컨트롤 하기 위한 WING Copilot 프로그램은 UI가 기존의 디지털 믹서 제어 프로그램들과 조금 달라서 사용하려면 조금 기능 파악을 할 필요가 있습니다. 아래에 그 내용은 메뉴 순서대로 이미지와 함께 설명해두니 기억이 안날 경우 이 페이지에 와서 확인하시면 되겠습니다.
목차
※ 다운로드 및 설치
베링거 윙 코파일럿(WING Copilot) 프로그램 다운로드는 아래 링크를 참고하셔서 받으시면 됩니다.
[베링거 WING] 아이패드 연동 앱 WING Copilot
[베링거 WING] 아이패드 연동 앱 WING CopilotWING CoPilot는 Behringer WING 디지털 믹서를 위한 태블릿 전용 원격 제어 앱입니다. 베링거 WING(화이트-풀사이즈), WING BK(윙블랙), WING COMPACT(윙 컴팩트), WING RACK(
admoneygo.com
● 앱 실행 후 첫 화면 및 WING 믹서 연결
시작 시 네트워크 메뉴에서 콘솔에 접속하게 되는데 WING 콘솔이 같은 공유기의 네크워크에 연결되어있지 않다면 아래 그림처럼 오프라인 에디터밖에 보이지 않습니다.

같은 네트워크에 WING이 있다면 자동으로 찾아서 아래와 같이 보여주는데 혹 자동으로 찾아지지 않는다면 WING의 IP를 확인한 다음 MANUAL을 터치하여 직접 WING의 IP주소를 입력해 줍니다.


* 베링거 WING 믹서 본체의 IP 설정이 필요하시면 아래 글을 참고하세요.
WING(윙) / WING BK(윙 블랙) / WING COMPACT(윙 컴팩트) / WING RACK(윙 랙) 모두 동일합니다.
[베링거 WING] WING 콘솔의 IP 세팅 방법
[베링거 WING] WING 콘솔의 IP 세팅 방법🎛 Behringer WING 콘솔의 IP 설정 가이드Behringer WING 콘솔의 IP 설정은 원활한 네트워크 연결과 원격 제어를 위해 매우 중요합니다. 이 가이드는 WING 콘솔의 IP 설
admoneygo.com
● 상단 메뉴바 구성 및 UI 설명
아래 번호 순서대로 내용을 설명합니다.
- 1 ☰ (좌측 가로줄 3개인 부분): ☰ 모양이 햄버거와 비슷하다고 해서 햄버거 메뉴라고 불립니다. 햄버거 메뉴를 누르면 상세 메뉴 설정으로 이동하게 되는데 메뉴 설명은 아래에서 추가로 하겠습니다.
* 햄버거 메뉴란? 세로로 구성된 메뉴의 사이즈를 아주 작게 축소하게 되면 이러한 모양이 되기 때문에 메뉴바를 숨겨놓거나 할 경우 이 아이콘을 터치하면 메뉴가 보이게 되는 식으로 작동합니다
- 2 ROUTING SETUP: 현재 선택된 메뉴
- 3 WING: WING / RACK / COMPACT 연결된 윙 콘솔에 따라 다르게 표기됩니다.
* 다르게 표기되어야 하는데 콘솔 펌웨어 3.0.6 업데이트 이후로 어째서인지 WING COMPACT를 풀사이즈 WING으로 인식하고 있습니다
- 25.06.25. 윙 코파일럿 3.0.2버전 기준
- 4 사람 아이콘: musictribe.com 클라우드 계정 접속 - 이를 통해 씬 라이브러리를 온라인으로 업로드 및 다운로드 가능합니다.
* Musictribe 클라우드 계정은 musictribe.com에서 만들 수 있습니다.
Music Tribe
community.musictribe.com
[ musictribe.com 계정 생성 과정 포스팅 예정 ]
- 5 USB 모양: 콘솔에 USB 메모리가 삽입되면 녹색불이 들어오고 터치하면 RECORDER의 USB 메뉴로 이동합니다.
- 6 SD카드 모양: 카드가 삽입되면 녹색불이 들어오고 터치하면 RECORDER의 SD1/2 메뉴로 이동합니다.
- 7 와이파이 모양: 회색은 장비 연결되지 않은 상태, 녹색은 장비 연결 상태이며 터치하면 네트워크 메뉴로 이동합니다.
- 8 배터리 잔량: 타블렛 장비의 남은 배터리가 %로 표시되며 20%이하로 내려갈 경우 아래와 같이 배터리 경고가 뜹니다. (충전중이더라도 충전 표시가 안되는 점은 아쉽습니다)
● 햄버거 메뉴 - 메뉴별 기능 설명
햄버거 메뉴 터치시 표시되는 메뉴 순서대로 기능 설명입니다.
○ Routing Setup
콘솔의 입력 및 출력 라우팅, 토크백 설정 등을 관리하는 메뉴입니다.
앱에서도 라우팅을 할 수는 있으나 윙의 LCD 메뉴 구성과 달라 불편하게 되어있습니다.
라우팅 수정은 가급적 윙 본체나 PC의 WING EDIT 프로그램으로 하는 편이 좋겠습니다.
하지만 각 입력, 채널의 이름과 아이콘, 색깔 등등을 수정하기에는 아주 편리합니다.

WING 콘솔에서 라우팅 수정 시에는 ROUTING - CHANNEL에서 콘솔 채널에 소스를 할당했지만 WING Copilot 에서는 아래와 같이 SOURCES 메뉴에서 우측 탭 중에 CHALLENS를 터치해 라우팅합니다.

* 동일한 이름(CHANNELS)의 탭 메뉴가 SOURCES 바로 옆에도 있기 때문에 착각할 수 있어 주의가 필요합니다
WING 디지털 콘솔에서 라우팅하는 방법은 아래 글을 참고하세요.
[베링거 WING] ROUTING(라우팅)
[베링거 WING] 라우팅 (Routing)목차라우팅의 핵심 개념인풋 소스 라우팅출력 라우팅WING 라우팅의 장점예시 시나리오 ※ 알림블로그에 적은 모든 포스트는 전공자나 전문가를 대상으로 적은 내용이
admoneygo.com
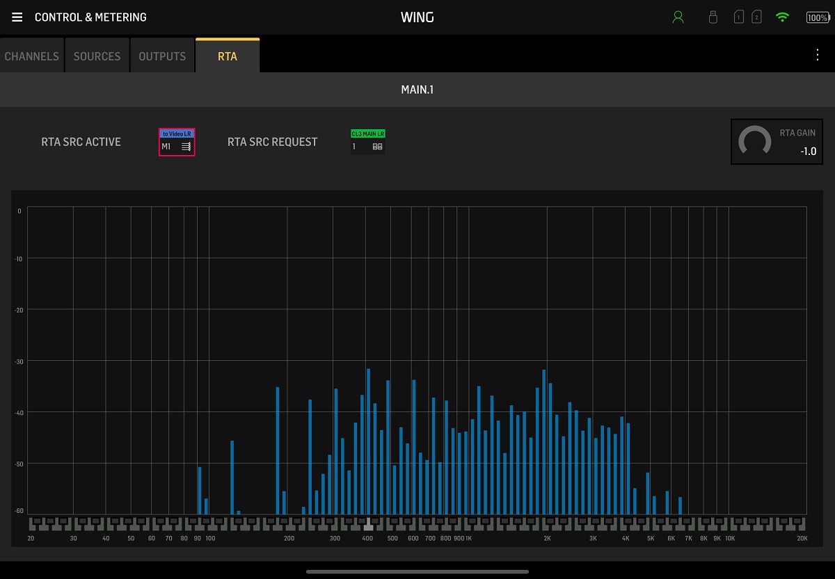
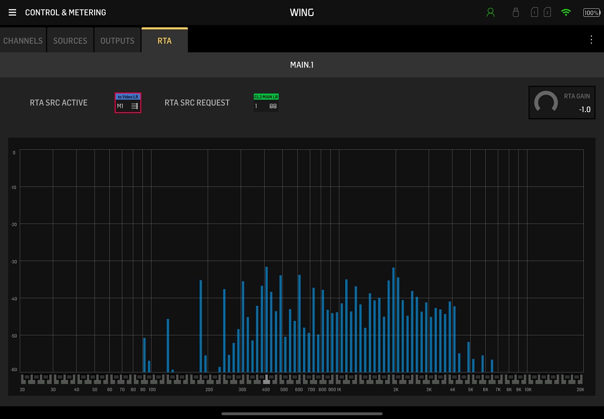
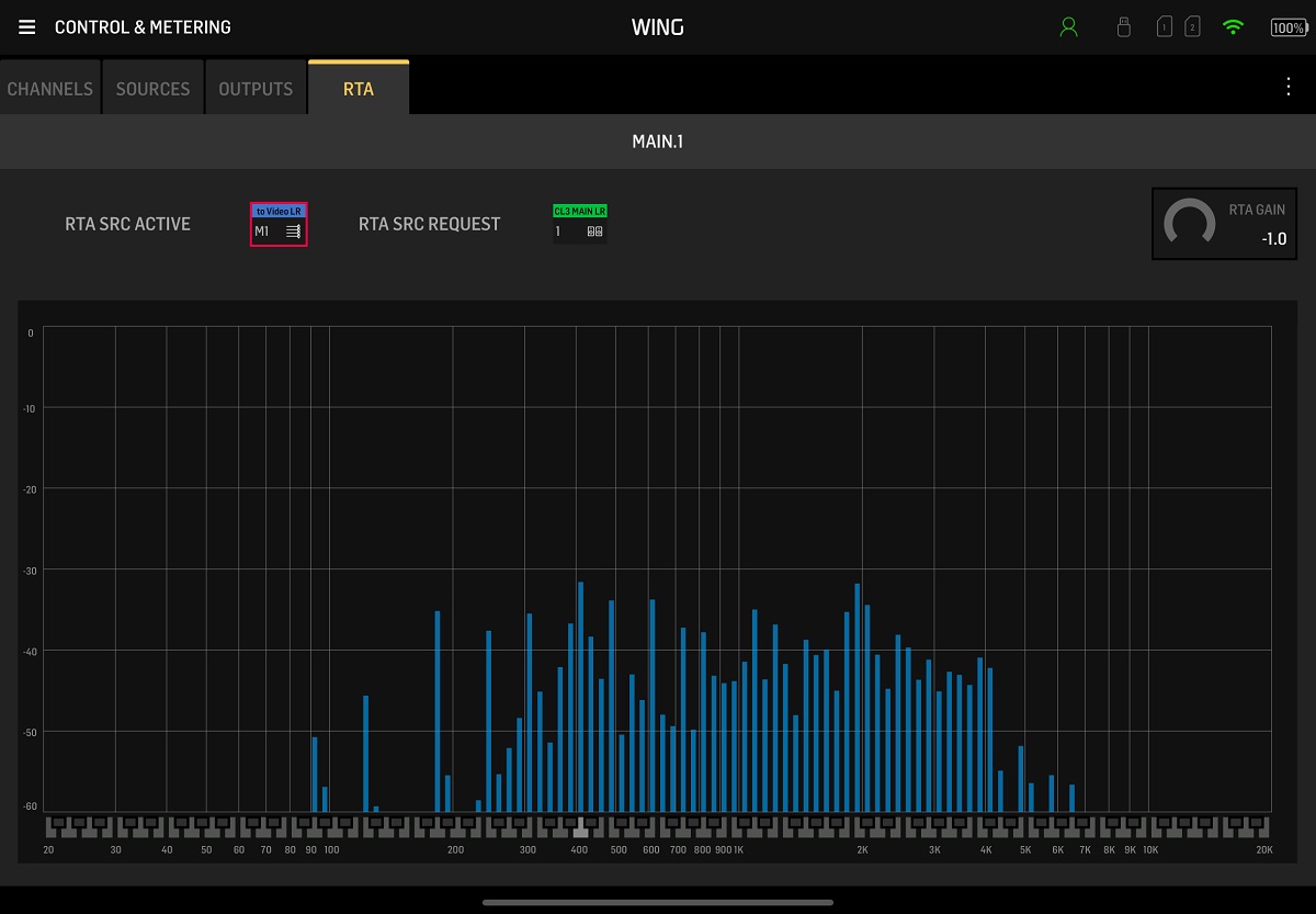
○ Control & Metering
소스, 출력 등등의 모든 소스의 레벨미터를 한번에 띄워서 보는 창으로 눈으로 전체 레벨 모니터링하기 좋습니다.

○ Personal Monitoring
뮤지션이나 모니터 담당자가 각자 사용자의 인이어/모니터 믹스를 편집할 수 있는 메뉴입니다.

아래 FOH와 함께 가장 많은 사용이 예상되는 메뉴입니다. 특정 버스로 출력될 소스를 믹스할 수 있습니다.
○ Front of House (FOH)
FOH 믹스를 전반적으로 조정하는 인터페이스로, 각 버스(Bus) 및 메인 믹스를 조절합니다.
메인 및 매트릭스로 출력되는 소스를 만질 수 있습니다.
FX를 한눈에 볼 수 있어 편리합니다.
○ Recorder
콘솔 자체 레코더(SD 카드 및 USB)에 녹음 및 재생을 설정하는 메뉴입니다. USB 메모리, SD카드가 삽입되어있을 경우 화면이 밝게 나오고 SD카드나 USB메모리가 연결되어있지 않다면 아래 화면처럼 어둡게 비활성화 됩니다.
○ Library
스냅샷(Scene), 프리셋, 로그인/설정 데이터 등을 저장, 로드하거나 관리할 수 있는 화면입니다.

* WING 콘솔에 저장되는 게 아니라 WING Copilot을 실행하고 있는 타블렛(아이패드, 갤럭시패드 등)에만 저장되므로 착오 없으시기 바랍니다.
○ Network
Wi‑Fi 연결, IP 주소 관리, 사용자 권한 설정 등을 지원하는 네트워크 관련 메뉴입니다. 실행 후 콘솔 연결을 해제하거나 다른 콘솔을 연결하려고 하면 이 메뉴로 와서 DISCONNECT하고 다른 콘솔을 터치해서 연결해야 합니다.

✅ 메뉴 요약 및 설명
| 메뉴 이름 | 주요 기능 요약 |
| Routing Setup | 입력 및 출력 라벨링(패치 설정도 가능은 함) |
| Control & Metering | 실시간 레벨 모니터링 |
| Personal Monitoring | 인이어/모니터 믹스 개별 조정 |
| Front of House | FOH 전체 믹스 제어, 버스 및 메인 페이더 관리 |
| Recorder | SD 카드 녹음 및 USB 레코딩 기능 설정 |
| Library | 스냅샷, 프리셋 저장·불러오기, 클라우드 업로드 |
| Network | WIING 콘솔을 WING COPILOT과 연결 / 해제 |
이상 WING COPILOT의 메뉴별로 기능을 살펴보았습니다.
'영상 음향 마스터리' 카테고리의 다른 글
| [음향 기초] 입문자를 위한 오디오 믹서 사용법: 입력에서 출력까지, 시그널 플로우 정리 (0) | 2026.02.27 |
|---|---|
| [음향 기초] 밸런스드(Balanced) 언밸런스드(Unbalanced) 방식 차이 (0) | 2025.07.23 |
| [음향 정보] 베링거 / 마이다스 관련 커뮤니티 Musictribe.com 가입방법 (0) | 2025.07.04 |
| [음향 정보] 악기 케이블(TS) 추천 및 완성품 (GS-6 + NP2X) (0) | 2025.06.22 |
| [음향 기초] 언밸런스드 케이블 (0) | 2025.06.21 |
| [베링거 WING] 아이패드 연동 앱 WING Copilot 다운로드 및 설치 (0) | 2025.06.18 |
| [음향 기초] 공간계 이펙터란? (0) | 2025.06.15 |
| [베링거 WING] WING - PC연결 USB 드라이버 설치 (0) | 2025.06.14 |







